- 단일 프로세스: 단일 프로세스에서 W&B (
wandb.init)를 초기화하고 Experiments (wandb.log)를 기록합니다. 이는 PyTorch Distributed Data Parallel (DDP) 클래스를 사용하여 분산 트레이닝 Experiments를 로깅하는 일반적인 솔루션입니다. 경우에 따라 사용자는 멀티프로세싱 대기열(또는 다른 통신 기본 요소)을 사용하여 다른 프로세스의 데이터를 기본 로깅 프로세스로 전달합니다. - 다중 프로세스: 모든 프로세스에서 W&B (
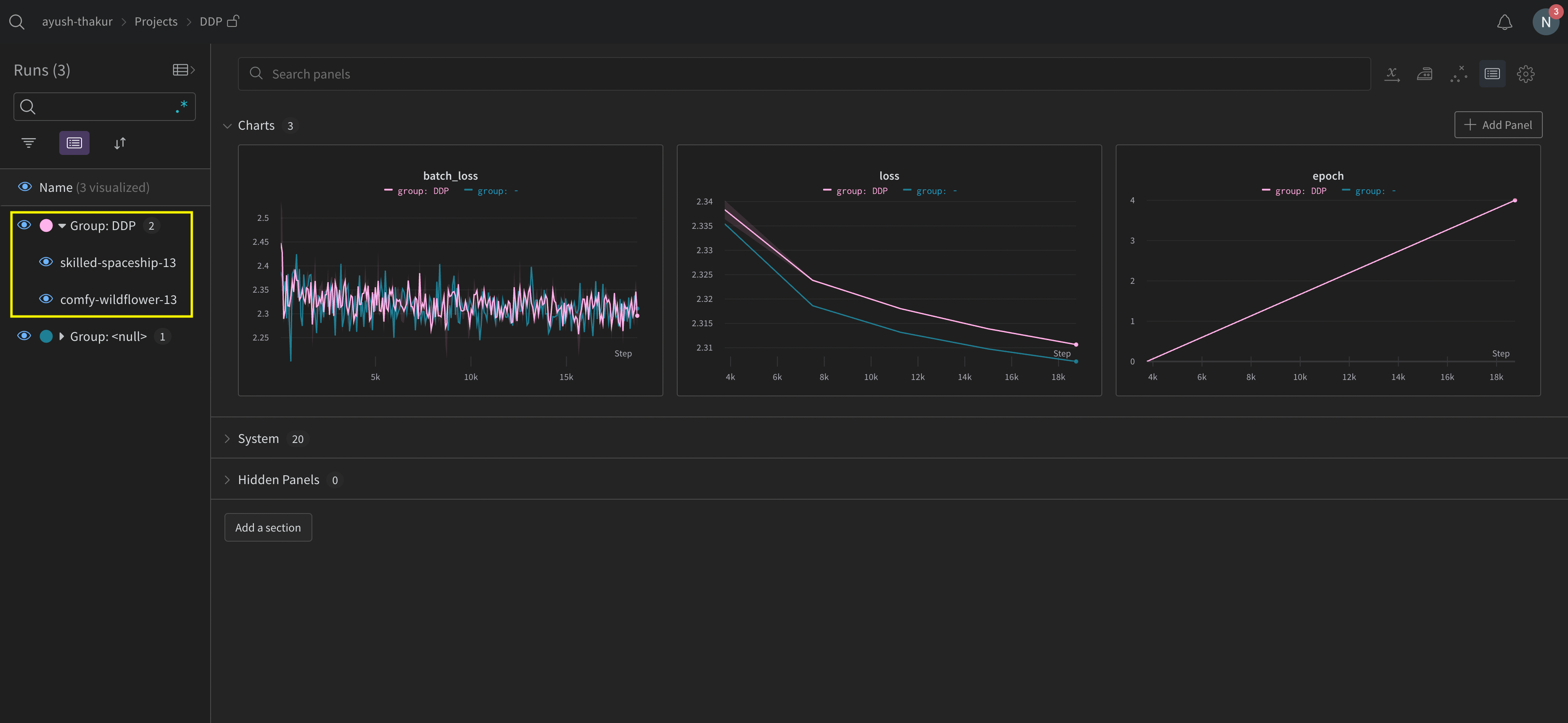
wandb.init)를 초기화하고 Experiments (wandb.log)를 기록합니다. 각 프로세스는 사실상 별도의 experiment입니다. W&B를 초기화할 때group파라미터(wandb.init(group='group-name'))를 사용하여 공유 experiment를 정의하고 기록된 값들을 W&B App UI에서 함께 그룹화합니다.
torch.nn의 DistributedDataParallel)는 분산 트레이닝을 위한 널리 사용되는 라이브러리입니다. 기본 원리는 모든 분산 트레이닝 설정에 적용되지만 구현 세부 사항은 다를 수 있습니다.
W&B GitHub 예제 리포지토리 여기에서 이러한 예제의 이면의 코드를 살펴보세요. 특히, 단일 프로세스 및 다중 프로세스 메소드를 구현하는 방법에 대한 정보는
log-dpp.py Python 스크립트를 참조하세요.방법 1: 단일 프로세스
이 방법에서는 순위 0 프로세스만 추적합니다. 이 방법을 구현하려면 W&B(wandb.init)를 초기화하고, W&B Run을 시작하고, 순위 0 프로세스 내에서 메트릭(wandb.log)을 기록합니다. 이 방법은 간단하고 강력하지만 다른 프로세스의 모델 메트릭(예: 배치에서의 손실 값 또는 입력)을 기록하지 않습니다. 사용량 및 메모리와 같은 시스템 메트릭은 해당 정보가 모든 프로세스에서 사용 가능하므로 모든 GPU에 대해 계속 기록됩니다.
이 방법을 사용하여 단일 프로세스에서 사용 가능한 메트릭만 추적하세요. 일반적인 예로는 GPU/CPU 사용률, 공유 검증 세트에서의 행동, 그레이디언트 및 파라미터, 대표적인 데이터 예제에 대한 손실 값이 있습니다.
log-ddp.py) 내에서 순위가 0인지 확인합니다. 이를 구현하기 위해 먼저 torch.distributed.launch를 사용하여 여러 프로세스를 시작합니다. 다음으로 --local_rank 커맨드라인 인수로 순위를 확인합니다. 순위가 0으로 설정된 경우 train() 함수에서 조건부로 wandb 로깅을 설정합니다. Python 스크립트 내에서 다음 검사를 사용합니다.


방법 2: 다중 프로세스
이 방법에서는 작업의 각 프로세스를 추적하여 각 프로세스에서wandb.init() 및 wandb.log()를 호출합니다. 트레이닝이 끝나면 wandb.finish()를 호출하여 Run이 완료되었음을 표시하여 모든 프로세스가 올바르게 종료되도록 하는 것이 좋습니다.
이 방법을 사용하면 더 많은 정보를 로깅에 엑세스할 수 있습니다. 그러나 여러 개의 W&B Runs가 W&B App UI에 보고되는 점에 유의하세요. 여러 Experiments에서 W&B Runs를 추적하기 어려울 수 있습니다. 이를 완화하려면 W&B를 초기화할 때 group 파라미터에 값을 제공하여 지정된 experiment에 속하는 W&B Run을 추적하세요. Experiments에서 트레이닝 및 평가 W&B Runs를 추적하는 방법에 대한 자세한 내용은 Run 그룹화를 참조하세요.
개별 프로세스의 메트릭을 추적하려면 이 방법을 사용하세요. 일반적인 예로는 각 노드의 데이터 및 예측(데이터 배포 디버깅용)과 기본 노드 외부의 개별 배치에 대한 메트릭이 있습니다. 이 방법은 모든 노드에서 시스템 메트릭을 가져오거나 기본 노드에서 사용 가능한 요약 통계를 가져오는 데 필요하지 않습니다.

W&B Service를 사용하여 일반적인 분산 트레이닝 문제 방지
W&B 및 분산 트레이닝을 사용할 때 발생할 수 있는 두 가지 일반적인 문제가 있습니다.- 트레이닝 시작 시 중단 -
wandb멀티프로세싱이 분산 트레이닝의 멀티프로세싱을 방해하는 경우wandb프로세스가 중단될 수 있습니다. - 트레이닝 종료 시 중단 -
wandb프로세스가 종료해야 할 시점을 알지 못하는 경우 트레이닝 작업이 중단될 수 있습니다. Python 스크립트의 끝에서wandb.finish()API를 호출하여 W&B에 Run이 완료되었음을 알립니다. wandb.finish() API는 데이터 업로드를 완료하고 W&B가 종료되도록 합니다.
wandb service를 사용하여 분산 작업의 안정성을 개선하는 것이 좋습니다. 앞서 언급한 두 가지 트레이닝 문제는 일반적으로 wandb service를 사용할 수 없는 W&B SDK 버전에서 발견됩니다.
W&B Service 활성화
W&B SDK 버전에 따라 W&B Service가 기본적으로 활성화되어 있을 수 있습니다.W&B SDK 0.13.0 이상
W&B Service는 W&B SDK0.13.0 버전 이상에서 기본적으로 활성화되어 있습니다.
W&B SDK 0.12.5 이상
Python 스크립트를 수정하여 W&B SDK 버전 0.12.5 이상에서 W&B Service를 활성화하세요.wandb.require 메소드를 사용하고 기본 함수 내에서 문자열 "service"를 전달하세요.
WANDB_START_METHOD 환경 변수를 "thread"로 설정하여 대신 멀티스레딩을 사용하세요.
멀티프로세싱에 대한 예제 유스 케이스
다음 코드 조각은 고급 분산 유스 케이스에 대한 일반적인 방법을 보여줍니다.프로세스 생성
생성된 프로세스에서 W&B Run을 시작하는 경우 기본 함수에서wandb.setup() 메소드를 사용하세요.
W&B Run 공유
W&B Run 오브젝트를 인수로 전달하여 프로세스 간에 W&B Runs를 공유합니다.로깅 순서를 보장할 수 없습니다. 동기화는 스크립트 작성자가 수행해야 합니다.